Empresa de reformas en Canarias, RENOVA STILL ADVANCED

RENOVA STILL ADVANCED es una empresa de reformas en Canarias.

Con una experiencia de más de 15 años en el sector, están especializados en reformas de interiores, proyectos de aislamiento térmico y acústico, decoración de interiores, ofreciendo estos servicios a la medida en todas las Islas Canarias.

Su dilatada experiencia en el sector de la construcción, su plantilla multidisciplinar, hace que cuente con la capacidad de afrontar proyectos de toda índole.

Objetivos

Incremento de la visibilidad y captación de clientes a través de los diferentes canales digitales.

Acciones Realizadas

  • Creatividad y  desarrollo web 
  • Analítica del tráfico web y procedencias de visitas, tráfico seo orgánico.
  • Optimización SEO. Posicionamiento orgánico en buscadores
  • Community Management en medios sociales:  Instagram, Facebook, Linkedin
  • Posicionamiento por «Reformas Canarias»  y «Empresa de reformas en Canarias»
  • Solución Pack Starter 

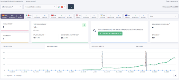
Durante el primer año de trabajo y solamente con el trabajo de seo orgánico, se ha conseguido un incremento de posicionamiento y de visitas y el contacto de los primeros clientes a través de los formularios de la web. Como podemos ver en el gráfico poco a poco se van consiguiendo resultados de visibilidad digital en su área de influencia.
¿Tienes más preguntas?
¿Deseas informarte?

Contamos con decenas de clientes satisfechos que han visto relanzados sus negocios a través del Marketing Digital. Nuestras soluciones temáticas son el resultado de años de experiencia en diferentes sectores.

Infórmate sin compromiso a través del siguiente formulario 👉👉👉

Paso 1 de 3

Tu situación

¿Cuál es el mayor problema de tu negocio ahora mismo?

Tu negocio

¿Cómo consigues (o quieres conseguir) tus clientes?

Tu inversión

¿Cuánto puedes invertir al mes en marketing?

No hay respuesta incorrecta — te ayudamos a sacarle el máximo partido a tu presupuesto.

Tu recomendación

Calculando…

El resultado de esta calculadora es orientativo y la recomendación final del pack dependerá siempre de la valoración personalizada de un consultor de SERSEO.

Hablar con un consultor — WhatsApp